NEWS

SERVICE&PROJECT
2025.10.23

NEQTO.ai Launches Optimal AI Dashboard Platform to Transform IoT Data into Instant Insights

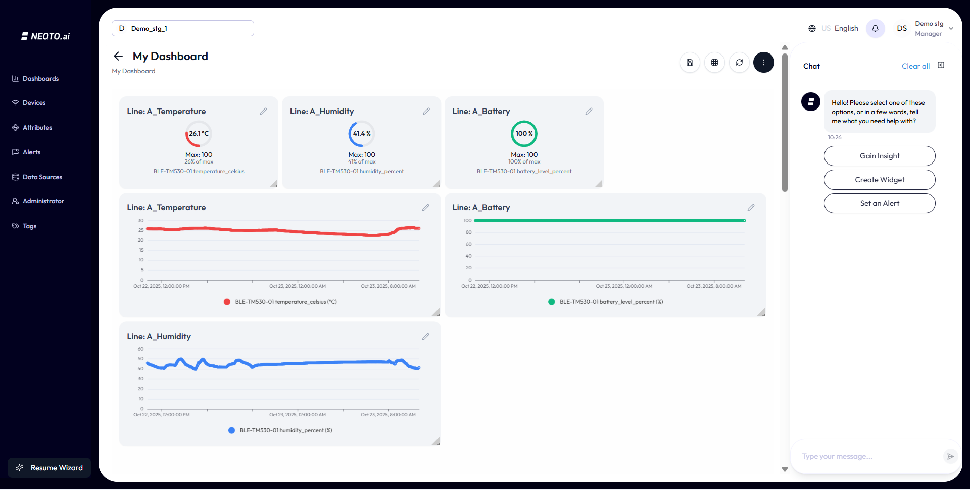
Irvine, CA – JIG-SAW US, INC. (“JIG-SAW US”), a pioneer in IoT technology and a full-subsidiary of JIG-SAW INC. (“JIG-SAW”, HQ : Tokyo, Japan), announced the launch of NEQTO.ai, a no-code IoT platform that transforms device data into interactive dashboards and actionable insights in minutes. With just a few clicks, users can connect devices, visualize data, set alerts, and create custom dashboards, all without writing a single line of code.

Designed to make IoT accessible to everyone, NEQTO.ai empowers users to decide what they want to see and how they want to see it, turning complex device data into clear, meaningful insights.

Built on a multi-tenancy architecture, NEQTO.ai enables rapid customer onboarding without the need to deploy separate instances for each client. Its auto-parsing and AI-driven formatting engine instantly transforms raw data from any connected device into visual intelligence, giving operators, managers, and engineers immediate insights in seconds rather than waiting weeks to build dashboards or configure alerts.

Trial implementations have already been carried out in the continental United States and Asia, with many projects moving into the production phase.

By eliminating the need for complex and costly dashboard development, we are strengthening partnerships with numerous systems integrators (SIers), major cloud providers, SaaS vendors, and data analytics companies. Going forward, we plan to expand our business globally to South America, Europe, Asia, and the Middle East.

Key Features of NEQTO.ai

Insights in seconds, not weeks
Instantly transform raw data into charts and alerts, no coding required.
No-code makes everyone a builder
From dashboards to alerts, anyone can easily set it up.
Predictable pricing, infinite scale
No hidden costs per sensor or per message. Transparent flat rate pricing ($299/month- ).
One platform, infinite possibilities
Applicable to a wide range of industries, from factories to agriculture, logistics, and energy management.

Success Path

Step 1: Connect your device
Supports MQTT, HTTP, and WebSocket, with automatic detection and real-time analysis.
Step 2: AI data processing
Automatic data structuring, intelligently tag, and set notifications through pattern recognition.
Step 3: Smart Visualization
AI automatically generates charts for your custom dashboards that are best suited for you, your team, or your use case.
Step 4: Intelligent Alerts
Predictive anomaly detection and multi-channel notifications.

Pricing

Trial(30 days)
For evaluation and PoC, all functions are available.
Monthly Plan (For Teams)
$299/month – Build for growing teams, PoCs, and MVPs
Annual Plan (Enterprise)
Email for Pricing – Cost-effective scaling for teams

JIG-SAW US has witnessed countless IoT initiatives stall because of pricing complexity and excessive software and development costs. With the launch of Neqto.ai, we’re committed to removing those barriers. Our goal is to ensure that pricing is simple and predictable.

Primary Use Cases

NEQTO.ai is intended for use in a wide range of industries, with examples of its use cases including:
Manufacturing
Production monitoring, automated quality control, and asset tracking.
Foods
HACCP compliance monitoring, cold chain temperature control, and production efficiency optimization.
logistics
Vehicle tracking, route optimization, and delivery performance management.
Smart Warehouse
Inventory tracking, predictive equipment maintenance, and work safety management.
Battery Management
Charge cycle monitoring, performance optimization, and safety.
Retail
Customer flow analysis, inventory alerts, and energy saving control.
Energy Management
Consumption monitoring, smart grid integration, and renewable energy optimization.
Agriculture
Soil condition monitoring, irrigation automation, cand rop health tracking.

JIG-SAW files AI patent application

JIG-SAW has applied for a patent for advanced data processing optimization technology as new intellectual property that will accelerate the utilization of IoT data.

This technology uses AI to automatically optimize the way measurement data is processed based on the user’s usage environment and industry characteristics. Specifically, it searches for the similar settings based on user attributes, and sends information to a large-scale language model (LLM). The AI analyzes and recommends the optimal data processing method.

This system allows companies to make advanced use of IoT data without relying on specialized personnel, improving operational efficiency and creating new added value. Promoting data-driven management in a wide range of industrial sectors. We will support these efforts, leading to medium- to long-term business expansion and profit growth.

About NEQTO.ai

NEQTO.ai is a next-generation platform that combines JIG-SAW’s IoT operational expertise with AI technology. By unifying device connectivity, AI analysis, and visualization. NEQTO.ai helps companies maximize the value of IoT data and provides an environment that can be scaled efficiently and securely.
For more information : https://neqto.ai/
Contact
info@neqto.ai

About JIG-SAW

JIG-SAW is a software technology company that specializes in IoT Data Control Services. Our mission is to accelerate the time-to-market for IoT applications and bridge the operational technology (OT) and IT gap.
For more information : https://www.jig-saw.com/

JIG-SAW US, INC.
https://neqto.jig-saw.com/
Contact: inquiry@us.jig-saw.com

JIG-SAW INC.
https://www.jig-saw.com/

  • Listing: Tokyo Stock Exchange (Code: 3914)
  • Tokyo Head Office: Tokyo Midtown Yaesu, 2-2-1 Yaesu, Chuo-ku, Tokyo
  • Tokyo | Sapporo | San Francisco | San Jose | Los Angeles | Toronto